Kantree propose une flexibilité permettant de répondre à différents cas d’usage. Kantree évolue pour vous proposer des fonctionnalités qui permettront d’en faire une véritable Application pour votre Métier. Ces foinctionnalités seront notamment très pertinentes lorsque vous êtes plus de 5 sur l’espace de travail, que vous collaborez sur celui-ci avec des personnes d’autres équipes ou extérieures.
Avec les fonctionnalités existantes enrichies des nouveautés décrites ci-dessous, Kantree permet :
-aux administrateurs Métier de sécuriser les processus et d’intégrer facilement les équipes dans un parcours clair
-aux administrateurs Métier d’être autonomes dans la digitalisation des processus (configuration par le Métier)
-au Métier d’avoir un parcours clair dans l’application en retrouvant les processus et le vocabulaire de leur activité. Pas de superflu, uniquement ce qui est nécessaire aux équipes.
-à tous, de gagner en productivité en automatisant les processus
-à tous, faciliter la collaboration et la communication interne
-à tous, d’avoir une solution évolutive pour s’adapter aux modifications de processus et d’organisation des équipes.
Mise en place de votre modèle de données
Champs
Rendez-vous dans les Paramètres du workspace puis section “Types de carte” ou créez une carte dans votre workspace.
Ajoutez les catégories de champs dont vous avez besoin, personnalisez leurs intitulés puis placez les dans l’une des 3 zones de la carte.
🆕✨Nouveauté 2025
Pour baliser au mieux le parcours et améliorer la lisibilité, des options ont été apportées sur deux champs.
- Le champ de type Membres : paramétrez dans les options la liste des valeur membres qui sera proposée selon leur rôle dans le workspace. Cette option est très utile lorsqu’il y a de nombreux membres sur le workspace. La liste des valeurs est réduite aux membres sélectionnables.

- Le champ de type Relation de cartes :
Nouvelle option “Limiter la recherche et la création de carte à un seul type de carte:”

Avec cette option, vous balisez les liens qui peuvent être faits au travers de ce champ. La liste des valeurs est réduite à celles qui sont sélectionnables.
Types de cartes
Utilisez les types de cartes pour représenter différentes données dans le même espace de travail : projet, tâche, réunion, etc. Voir Créer des types de cartes
Ainsi, en fonction de ce que représente la carte, vous décidez des champs à utiliser exemple : un champ “date de la réunion” doit être présent pour les cartes représentant des réunions. Mais sur les cartes qui représentent un projet ou une tâche, elles auront leur propre champ exemple : “Date prévisionnelle fin projet” ou “Date attendue fin de tâche”
Évolution du modèle de données
Si vos besoins en termes de structures de données évoluent, il vous suffit d’ajouter, de supprimer des champs et des types de cartes. Kantree, grâce à de nouvelles options vous permet de verrouiller la structure de votre workspace pour éviter toute modification non souhaitée. Le temps de modifier la structure de vos données, vous pouvez déverrouiller votre workspace puis la réactiver.
Ciblez et exploitez les données essentielles au Métier
Mode d’affichage
Proposez aux membres du workspace une vue filtrée, groupée avec le mode d’Apparence de votre choix.
Grâce aux vues, vous partagez les vues essentielles au travail et au suivi de l’avancement.

Comme chacun doit pouvoir visualiser les données selon ses préférences et ses habitudes de travail, chaque membre peut créer une vue privée (visible uniquement par lui sauf si invitation de membres) en se basant sur la vue partagée mais avec ses propres souhaits d’apparence par exemple : une vue partagée est proposée sous forme de Kanban mais la personne préfère visualiser les données sous forme de Tableur.

Filtre
Le filtre vous permet de sélectionner les données que vous souhaitez visualiser. Vous pouvez ainsi créer une vue contenant uniquement les cartes avec un warning, les cartes de type Réunion, les cartes ayant une date à venir etc.

Groupement
La vue Kanban, Tableur, Liste, Timeline, Gantt vous proposer de grouper vos données en se basant sur les champs à liste de valeurs : Libellés, Membres ainsi que Relation de cartes. La vue Kanban permet une double dimension de groupement.

Organiser les vues
Si vous avez de nombreuses vues ou que vous avez différentes équipes dans le même workspace, vous pouvez organiser les selon des catégories pour que les équipes puissent naviguer de manière fluide dans les différentes vues.


Options de visibilité par vue
🆕✨Nouveauté 2025
Pour aller plus loin dans la clarification de l’espace de travail Kantree vous permet de montrer uniquement les vues nécessaires aux utilisateurs. Grâce à cette option, vous pouvez “baliser” le parcours des utilisateurs (internes, fournisseur, client etc.)
selon leur profil et éviter de surcharger leur écran des vues qui ne leur sont pas nécessaires.
Ainsi, chaque personne voit l’essentiel.
Attention : cette option permet de réduire l’affichage mais ne restreint pas l’accès aux données. En effet, un utilisateur peut toujours créer une vue privée sans filtre.

Intégrez l’automatisation de vos processus au bon endroit
🆕✨Nouveautés 2025
Bouton d’action dans la barre d’outil de la vue
Pour les actions automatiques qui ont un déclencheur manuel. Ajoutez un bouton dans la barre d’outils de la vue pour déclencher les règles avec le déclencheur “se déclenche quand vous sélectionnez manuellement cette règle”. Pour cela, rendez vous dans Apparence puis “Ajouter des actions”


Pensez à enregistrer votre vue pour prendre en compte ce nouvel affichage en cliquant sur “Vue temporaire”


Bouton d’action dans la barre d’outil de la carte
🆕✨Nouveauté 2025
Afin d’améliorer la visibilités des boutons déclenchant des règles sur les cartes, vous pouvez les ajouter dans la barre d’outil de la carte. Ainsi, les utilisateurs peuvent voir plus facilement les étapes et ce au bon endroit.

Conditions (filtre et rôle) pour pouvoir déclencher la règle via le bouton
🆕✨Nouveauté 2025
Pour sécuriser les conditions de déclenchement de la règle, vous pouvez ajouter des conditions via le filtre ainsi qu’autoriser uniquement certains rôles à la déclencher.
Si ces conditions ne sont pas complétées, le bouton est visible mais non déclenchable.
Exemple de configuration d’une règle avec conditions sur le statut de la carte et la restrictions à certains rôles :

🆕✨Nouveauté 2026
Requérir des variables {#requiring_variables}
Au déclenchement manuel d’une règle (sur une carte ou depuis l’ensemble du workspace), vous pouvez exiger des réponses (variables) sous la forme de questions de formulaire. Cela permet de conditionner le déclenchement de la règle en fonction de ces réponses et d’utiliser ces variables dans la règle.
Lorsque vous exigez des variables, l’utilisateur voit apparaitre des demandes dans une fenêtre.

Exemple de configuration pour conditionner un changement de statut en fonction d’une information collectée via l’exigence des variables :

Maîtrisez la structure de votre espace de travail pour un parcours clair et sécurisé
Verrouiller le workspace
🆕✨Nouveauté 2025
Même en tant qu’Administrateur, il peut arriver par erreur de modifier des structures de données essentielles. Afin d’éviter cela, concernant les types de cartes ou des vues (partagées aux membres du workspace), vous pouvez activer l’option “Verrouiller la structure” dans les Paramètres du workspace.

Sécuriser les paramètres d’une vue partagée
🆕✨Nouveauté 2025
Lorsque vous avez beaucoup d’administrateurs , il peut être pertinent de verrouiller l’édition des paramètres de la vue pour éviter une mauvaise manipulation. En verrouillant la vue, vous désactivez la barre d’outils qui permet d’éditer la vue. Les boutons déclencheurs d’automatisation restent visibles.

Quand la vue est verrouillée, la barre d’outils n’est plus disponible.

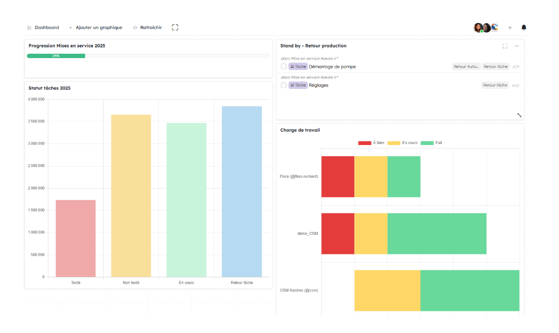
Générez vos indicateurs
La Vue Dashboard vous permet de générer des indicateurs visuels ou des listes de cartes que vous pouvez ainsi centraliser. Des widgets avec des requêtes préenregistrées sont disponibles mais si vous souhaitez créer une requête complétement personnalisée. Pour cela, utilisez le widget “requête personnalisée” et utilisez le langage KQL. Voir Reporting et Langage KQL

Cas d’usage
Contexte
Un Responsable Mise en service dans l’industrie souhaite automatiser ses processus dans une plateforme collaborative, évolutive. Afin d’assurer une conduite de changement efficace, il souhaite une plateforme avec des structures de données personnalisées pour le Métier. Ce responsable souhaite disposer de cette flexibilité tout en balisant le chemin pour que les processus soient clairs et faciles à suivre.
L’équipe est composée de 12 personnes dont 2 managers et 10 techniciens et 1 Responsable de l’équipe
Processus
L’équipe Mise en service reçoit de l’équipe Montage des MAD (Mise à disposition), soit l’information qu’un matériel a été monté et est prêt à être testé.
L’équipe mise en service doit tester et valider le matériel avant la vente au client qui le valide à son tour. Cette étape est la fin du processus.
A l’étape Réception et Vérification un problème de conformité peut nécessiter l’intervention de l’équipe Montage pour correction.
Étapes du processus :
Réception =>Vérification=>En cours=> Retour Montage=> Vente=>Terminé mise en service
Ces étapes sont représentées par un champ Libellé “Statut”

Des tâches doivent être effectuées à chacune des ces étapes. De l’étape Réception à Vérification pour le Manager. Entre Vérification et En cours par les Techniciens puis de Vente à Terminé mise en service de nouveau par le Manager.
Les tâches ont leur propre structure de cartes et leurs propres étapes :
Non testé => En cours => Testé ou Retour

Mise en place modèle de données
Structures des cartes
-1 type de carte Mise en service utilisé de l’étape Réception à Essai Terminé.

-1 type de carte Tâche

-1 type de carte Réunion équipe

-Champ Libellé : pour gérer les statuts de processus
-Champ Relation de cartes : pour lier les cartes et gérer ensuite des automatisations de synchronisation entre les cartes - Voir Champ Relation de carte
Ciblez et exploitez les données essentielles au Métier
-1 vue Kanban pour visualiser l’avancement dans le processus des mises en service groupé par leur Statut
-1 vue Kanban pour visualiser l’avancement dans le processus des tâches des mises en service groupée par Statut et Technicien en charge.
- 1 vue Tableur pour avoir un focus sur les cartes au statut “Demande de retour”
- 1 vue privée par collaborateur pour visualiser la liste des actions à mener par semaine.
Automatisez les processus et intégrez les au bon endroit
L’équipe de Production crée une carte, ici un avis de mise à disposition de matériel à destination de l’équipe de Mise en service

Le lien de formulaire est disponible depuis la page d’Organisation et peut être sauvegardé dans les Favoris du navigateur.

Le processus de retour à l’équipe Production s’effectue par un bouton sur la carte (automatisation)

Configuration de l’automatisation déclenchée par le bouton sur la carte:


La dernière étape du processus “Terminé mis en service” peut être traité de la même manière pour adresser un email de confirmation au client avec les informations essentielles.

Maîtrisez la structure de votre espace de travail pour un parcours clair et sécurisé
-Verrouillez la structure du workspace une fois que celle-ci est validée
-Verrouillez les vues partagées aux membres de l’espace pour éviter toute modification de la structure non validée.
-Créez des rôles spécifiques pour les personnes qui peuvent consulter votre espace de travail avec des droits d’édition limités. Par exemple un rôle d’observateur autorisé à commenter pour l’équipe Production pour la gestion des retours de Mise en service vers Production puis de Production vers mise en service.
-Créez un rôle spécifique si vous souhaitez donner accès aux clients à certaines vues de votre espace de travail.
-Paramétrez la visibilité des vues en fonction des rôles. Ainsi, chaque personne visualise uniquement les vues qui lui sont utiles.